全国免费服务电话:
13926815083
服务商登录
|
雇主登录
|
服务商注册
|
雇主注册
|
缴费充值
安装省超10%
价格透明,直面开景平台服务商
免费1+3
一个工程,三项免费服务
先干活,后付款
平台可代管工程款,双方满意再付款
首页
施工服务
设计服务
工程招标
工程案例
节能改造工程
通风系统工程
工业设备循环水处理工程
通风系统清洗工程
通风系统设计安装
水塔安装工程
产品中心
清洗机
管道清洗
循环水处理
净化耗材
通风管道制作
水处理药剂
地暖热泵
铝型材
净化水处理设备及耗材
地坪耗材
机电设备
保温材料
冷却水塔
空调设备
资讯资料
通知公告
行业动态
技术文章
资料下载
咨询服务
工业设备循环水处理咨询
通风系统清洗工程咨询
空调维修保养咨询
空调末端安装技术咨询
产品中心
净化水处理设备及耗材
净化水处理设备
编辑:开景制冷空调服务平台 发布时间: 浏览次数:
2326
次
产品介绍
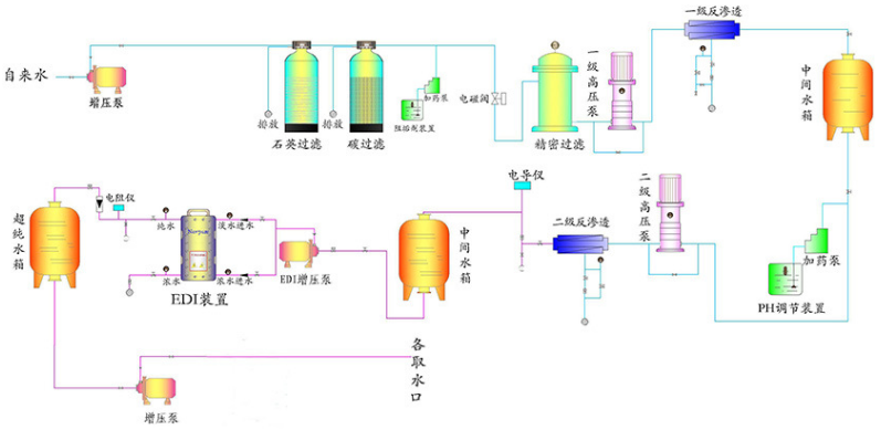
EDI超纯水设备是应用在反渗透系统之后,取代传统的混床离子交换技术(MB-DI)生产稳定的超纯水。EDI技术与混合离子交换技术相比有如下优点:
①水质稳定
②容易实现全自动控制
③不会因再生而停机
④不需化学再生
⑤运行费用低
⑥厂房面积小
⑦无污水排放。
产品应用领域:
1.电子工业用超纯水设备、微电子产品、半导体、显像管等制造业用高纯水设备、电脑电路板等集成电路板生产用高纯水设备 蓄电池、锂电池、太阳能电池、干式电池等生产用纯水。
2.表面处理用去离子水设备 电镀、玻璃镀膜用去离子水、高纯水设备、超声波清洗用纯水、超纯水设备。
3.锅炉补充水冷却水设备 电厂、工厂高中低压锅炉用软化水、纯水设备、空调、冷库等循环用冷却循环水、其它工业循环用水处理设备。
4.药品原料中间体提纯分离纯水,无热源水 、制药、针剂用纯水、高纯水、无菌水等、保健品、口服液生产用纯水工程、医疗血液透析、生化分析纯水。
5.冶金化工用超纯水设备 钨钼钒冶金纯水机、超纯水设备、化工试剂生产用、化学药剂用纯水机、超纯水设备。
整套设备预处理及RO膜组及EDI工作流程原理图:
上一个产品:
管道清洗通泡机
下一个产品:
KJ-603缓蚀阻垢剂
在线客服
在线客服
13926815083